Luis Saravia | Infra & Ops
  • Inicio
  • Acerca de
Ingresar Suscribirse
Cómo evitar el fracaso de proyectos de IA: Tres cambios organizacionales imprescindibles

Cómo evitar el fracaso de proyectos de IA: Tres cambios organizacionales imprescindibles

Descubre las tres prácticas clave que deben adoptar las empresas para transformar la IA de un riesgo técnico a una ventaja competitiva, mejorando la cultura, la autonomía y la colaboración cruzada.
Read More
Luis Saravia
Chips de IA sobre vidrio: la próxima revolución del hardware

Chips de IA sobre vidrio: la próxima revolución del hardware

Descubre cómo el uso de sustratos de vidrio está transformando los paquetes de chips para IA, mejorando rendimiento, eficiencia energética y abriendo nuevas oportunidades para centros de datos y dispositivos de consumo.
Read More
Luis Saravia
Por qué los mejores modelos de IA no son suficientes para agentes en producción

Por qué los mejores modelos de IA no son suficientes para agentes en producción

El CEO de LangChain explica cómo la "ingeniería de arneses" es clave para construir agentes de IA confiables y autónomos que funcionen en el mundo real.
Read More
Luis Saravia
IA en 2026: 10 tendencias clave y la batalla legal de Anthropic contra el Pentágono

IA en 2026: 10 tendencias clave y la batalla legal de Anthropic contra el Pentágono

Descubre las 10 tecnologías de IA que están transformando el mundo, los conflictos regulatorios más candentes y por qué el año 2026 es pivotal para la industria tecnológica.
Read More
Luis Saravia
Project Helix: Cómo Cloudflare simplifica tu viaje hacia Zero Trust

Project Helix: Cómo Cloudflare simplifica tu viaje hacia Zero Trust

Descubre cómo Project Helix automatiza la configuración de Cloudflare One, eliminando la complejidad de partir desde cero y acelerando la adopción de seguridad Zero Trust en tu organización.
Read More
Luis Saravia
Ejecuta OpenClaw de forma segura en Docker Sandboxes con privacidad total

Ejecuta OpenClaw de forma segura en Docker Sandboxes con privacidad total

Descubre cómo ejecutar agentes de IA localmente en entornos aislados usando Docker Sandboxes y Docker Model Runner, sin costos en la nube y con máxima seguridad.
Read More
Luis Saravia
OpenAI y AWS revolucionan los agentes IA empresariales con arquitectura Stateful

OpenAI y AWS revolucionan los agentes IA empresariales con arquitectura Stateful

OpenAI revoluciona los agentes IA empresariales con una nueva arquitectura Stateful en AWS, marcando la transición de chatbots a trabajadores autónomos.
Read More
Luis Saravia
Caso de Éxito: Migración de Infraestructura Crítica y Modernización de SMTP Relay

Caso de Éxito: Migración de Infraestructura Crítica y Modernización de SMTP Relay

Mover una operación entre centros de datos no es solo cambiar IPs;
Read More
Luis Saravia
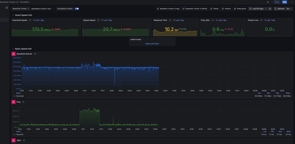
Monitoreo Proactivo de Infraestructura: Visibilidad Total con Grafana e InfluxDB

Monitoreo Proactivo de Infraestructura: Visibilidad Total con Grafana e InfluxDB

En la administración de infraestructura moderna, lo que no se mide no
Read More
Luis Saravia
Pulse Relay: Túneles Seguros para Infraestructura Moderna

Pulse Relay: Túneles Seguros para Infraestructura Moderna

Exponer servicios locales a internet suele ser un dolor de cabeza de
Read More
Luis Saravia
FIPS 140-3 en Ubuntu Core 22: El nuevo estándar para el IoT Federal

FIPS 140-3 en Ubuntu Core 22: El nuevo estándar para el IoT Federal

Canonical ha anunciado oficialmente la disponibilidad de módulos criptográficos con certificación FIPS
Read More
Henry Coggill Luis Saravia
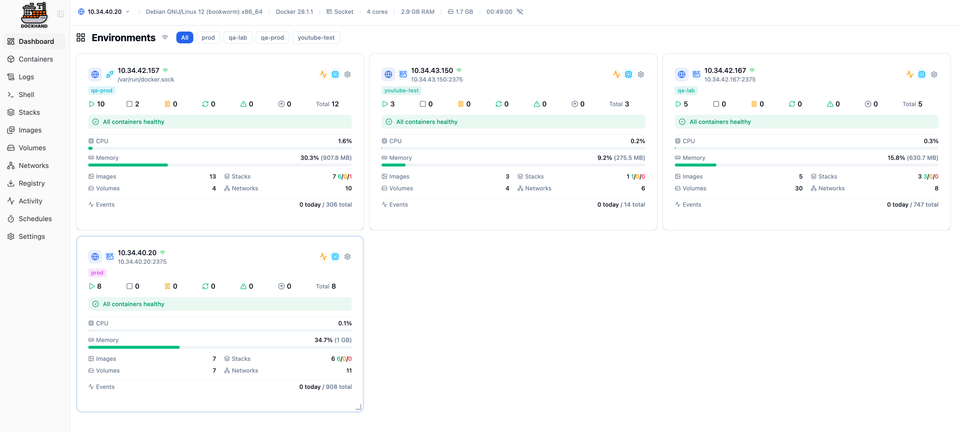
Dockhand: Gestión Moderna de Docker para tu Homelab y Producción

Dockhand: Gestión Moderna de Docker para tu Homelab y Producción

Si administras contenedores Docker, probablemente conoces la frustración de hacer todo por
Read More
Luis Saravia
Luis Saravia | Infra & Ops © 2026
Powered by Ghost